Papers

Key technologies for well cleaning and drainage in offshore high temperature, high pressure and low permeability gas fields

  • Bo XIAO , 1, 2, 3 ,
  • Shenghuai CHEN 4 ,
  • Zhujun LI 1, 2, 3 ,
  • Qing HUANG 1, 2, 3 ,
  • Tao ZHANG 1, 2, 3 ,
  • Maocheng XIE 4 ,
  • Kaiyu YANG 1, 2, 3
Expand
  • 1. Hainan Branch of China National Offshore Oil Corporation Ltd., Haikou 570100, China
  • 2. CNOOC Nanhai Oil and Gas Energy Academician Workstation, Haikou 570100, China
  • 3. Hainan Province Key Laboratory of Deep Sea Energy Engineering, Haikou 570100, China
  • 4. CNOOC Development(Cheng mai) Energy Technology Co., Ltd., Haikou 570100, China

Received date: 2023-08-11

  Online published: 2025-04-01

Copyright

All rights reserved. Unauthorized reproduction is prohibited.

Cite this article

Bo XIAO , Shenghuai CHEN , Zhujun LI , Qing HUANG , Tao ZHANG , Maocheng XIE , Kaiyu YANG . Key technologies for well cleaning and drainage in offshore high temperature, high pressure and low permeability gas fields[J]. Science & Technology Review, 2025 , 43(4) : 82 -87 . DOI: 10.3981/j.issn.1000-7857.2023.08.01194

南海莺歌海盆地低渗气田可探地质储量丰富,其中地层温度大于150℃、地层压力大于10000 psi的高温高压地层低渗储量约占78%,勘探开发前景广阔,是建设南海万亿大气区和国家南海能源基地的重点区域,也是南海西部油田增储上产的主战场[1]。在高温高压低渗气田钻完井作业中,为保证井筒井控安全,通常使用固相含量高、高比重的工作液体系,但存在井底易沉降,返排难度大;低渗地层物性差,气量少,携液能力差的问题;同时海上气田水处理系统简单(图 1),对水中的固相含量要求高,若长时间高固相的地层流体进入气田生产流程,常常会造成气田聚结分离器损坏,严重的会导致气田应急关停[2]。因此,要达到进气田生产流程要求,通常要求清喷排液周期长,而长时间占用钻井船排液作业成本高,无法实现降本增效。同时,海上高温高压气井排液流程受海上狭窄空间限制,无法实现像陆地排液管线一样布置,需要在保证安全的前提下精简排液流程及设备,而排液过程中管线节流效应,通常会形成水合物,结合返出流体携带的固相常常会造成管线堵塞,从而导致流程超压、地面管线冲蚀泄漏。以上问题都给高温高压低渗气田清喷排液带来极大的挑战[3-4]。经过多年的技术研究和清喷排液作业实践,形成了一整套海上高温高压低渗气田清喷排液关键技术体系,并在莺歌海盆地高温高压低渗气井清喷返排中成功进行了应用,为海上高温高压低渗气田高效清喷排液提供了技术支持,可实现不占用钻井船清喷排液。根据经济性测算,钻井船日租金约为60万元人民币,服务商人员及设备日成本约为50万元人民币,彻底清喷干净约为10 d,该技术的每次成功实施可使单井节约成本千万余元人民币,具有良好的经济效益和一定的推广价值。
图1 东方某气田水处理系统示意

1 高温高压低渗气田清喷排液技术方案

1.1 低固相、高性能的钻完井工作液体系

海上高温高压气井出砂风险较小,在8-1/2"裸眼水平段采用5-1/2" 23ppf打孔管支撑井壁(图 2),达到长期生产的目的,同时考虑高温高压井井筒完整性,采用中部隔离管柱+上部生产管柱回插的方式,提高井筒的安全性。裸眼完井作业过程中,使用的高比重钻井液中固相颗粒沉积,导致后续清井放喷处理难度大。若固相颗粒未清喷干净,进入气田生产流程后无法处理,长时间会导致油田生产系统应急关停,造成巨大经济损失[5]。为此,针对高温高压井裸眼段设计超细重晶石加重的低固相钻井液替代了传统大颗粒重晶石加重,中部封井管柱在微锰水基钻井液中下入,无固相封隔液负压测试后,生产管柱在无固相封隔液中下入,减少入井的固相含量,同时确保了井控安全,达到了既保证封隔器的坐封效果,又提高后续清井放喷效率的目的。
图2 东方海域高温高压井生产管柱图

1.1.1 超细重晶石加重的钻井液

针对高温高压井裸眼段,研发了超细重晶石加重的钻井液,配方为白油+50 kg/m3PF-FS.GEL+30 kg/m3 EnvaMul 1699+30 kg/m3 EnvaMul 1767+40 kg/ m3PF-MOALK+250 kg/m3 CaCl2(水相中)+50 kg/ m3 TPL3+10 kg/m3 PF-FSVIS+优质超细重晶石加重,油水比为85∶15,超细重晶石直径微小,可显著增加钻开液的沉降稳定性,具有强的抑制性,能够防止和减少水敏性地层产生水化、膨胀、分散而引起的缩径或井塌,与其他水基钻井液相比,该钻开液的滤饼滤失速率较小,不会引起黏土矿物水化膨胀,并在体系中加入储层桥堵剂PF-EZCARB,能够有效提高泥饼的承压能力,应对亏空地层[6]。通过室内实验对钻井液展开性能评价(表 1),结果表明:钻开液沉降稳定性好,老化温度150℃下静止老化20 d,沉降因子仅为0.515,且流变性良好,具有良好的沉降稳定性。
表1 超细重晶石加重的钻开液性能评价
类型 老化时间/h 钻井液密度/(g·cm-3 流变性测量温度/℃ 不同转速下黏度/(mPa·s) PV/(mPa·s) YP/Pa 10 sec Gel/Pa 10 min Gel/Pa
600 r/min 300 r/min 200 r/min 100 r/min 6 r/min 3 r/min
老化前(I) 1.80 65 111 80 66 50 16 14 31 24.5 10 12
动态老化(R) 16 1.80 65 98 63 51 31 11 9 35 14 7 15
静止老化(S) 480 1.73/1.84 65 73 50 36 3 8 7 23 13.5 5 14

注:针对6速旋转黏度计,选用1~6变速档位,转速分别为3、6、100、200、300、600 r/min;PV表示塑性黏度,YP表示动切力;Gel strength表示静切力,缩写为Gel,10 sec Gel/Pa表示初切力,10 min Gel/Pa表示终切力。

1.1.2 微锰水基泥浆体系

完井作业中,裸眼段下入打孔管之后将打孔管上部替换为微锰水泥浆,在下入中部封井管柱做负压测试前,微锰水基泥浆通常需要在井下静止长达5~7 d,为保证后续中部封隔器坐封效果,以及便于后续清井排液,微锰泥浆的流变性和沉降稳定性至关重要,通过室内实验,优选出甲酸钾盐水(密度1.45~1.48 g/cm3)+3 kg/m3烧碱+30 kg/m3 PF-ACA+3 kg/m3 Dristemp+5 kg/m3 PF-PAC LV+8~10 kg/m3 PFEZFLO HT+1~3 kg/m3 PF-EZVIS+微锰加重剂的微锰水基泥浆体系,从表 2实验结果可以看出,优选的微锰水基泥浆沉降稳定性好,150℃下静止老化5 d,沉降因子仅为0.504,且流变性好,静止5 d后泥浆流动性依然很好。
表2 微锰水基泥浆性能评价
类型 老化温度/℃ 老化时间/h 钻井液密度/(g·cm-3 流变性测量温度/℃ 不同转速下黏度(/ mPa·s) 10 sec Gel/Pa 10 min Gel/Pa 沉降因子
600 r/min 300 r/min 200 r/min 100 r/min 6 r/min 3 r/min
老化前(I) 1.80 49 95 60 44 35 12 11 8 15
动态老化(R) 150 16 1.80 49 88 56 42 31 10 8 5 12
静止老化(S) 480 1.79/1.82 49 78 49 38 26 8 7 6 9 0.504

1.1.3 无固相封隔液体系

中部封隔器坐封之后,将中部封隔器上部微锰水基泥浆替为低比重的无固相完井液,进行负压测试,计算相应的负压值保证在中部封隔器的承压范围内,同时保障后续生产封隔器坐封和清喷排液效果,设计了淡水+75%~80%加重剂PF-W170+0.2%提切剂PF-EZVIS+3.0% 缓蚀剂PF-HSJ-L+0.3% 除氧剂PF-OSY的无固相封隔液体系,同时为保证后期清井排液过程中无固相封隔液体系与微锰水基泥浆混合不产生沉淀和增稠效果,结合钻井期间随钻温度显示,设计了常温和90℃下微锰泥浆与无固相封隔液相容性实验评价,实验结果如图 3图 4所示。使用微锰水基泥浆与无固相封隔液按不同比例常温下混合,搅拌后均未出现增稠及沉降现象,配伍性好;微锰水基泥浆与封隔液在90℃下混合,同样未出现增稠现象,界面清晰,配伍性好。
图3 常温下微锰水基泥浆与封隔液相容性实验
图4 90℃下微锰水基泥浆与封隔液相容性实验

1.2 适用于井口小平台的清井放喷流程

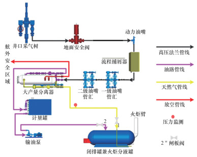
海上井口小平台甲板面积小,地面清井放喷流程摆放受到平台空间的严重制约,例如,东方某平台,井口上甲板仅有2个区域能够放置地面放喷设备,区域1甲板面积为4 m×16 m,区域2甲板面积为3.7 m×11 m,均无法满足大型放喷设备的安装条件。因此,针对井口小平台特点,在保障安全的前提下,设计采用满足要求的小型四相分离器、计量罐等设备,提出单流程两级节流的特殊模式,保障放喷过程安全可控。地面放喷流程(图 5)主要包括,(1)井口高压设备,井口采气树—2-1/16"10K法兰管线—地面安全阀—流程捕屑器—动力油咀—数据管汇—一级油咀管汇—二级油咀管汇—3"602硬管线—大产量分离器。(2)下游低压流程指大产量分离器至闭排罐兼火炬分液罐,其中包括,①气路:分离器—2" 1502硬管线—闭排罐兼火炬分液罐进口1。②油路:分离器—3"602软管线-计量罐。③计量罐中的原油处理:计量罐—输油泵—2"206软管线-闭排罐兼火炬分液罐进口2。(3)油田生产流程:闭排罐兼火炬分液罐—油田火炬。
图5 井口平台清井排液流程

1.3 清井排液流程安全控制技术

清井排液过程中,若对放喷管线中的气体排量、压力等控制失衡,会导致放喷失控,严重影响排液安全,因此,要结合相应的流程安全控制方法,实现放喷过程中安全可控;同时井口平台排液需要依托于井口平台火炬,接入流程前通过两级油嘴,多级节流的方式准确控制管汇回压,保障流程安全生产。

1.3.1 管线及设备安全控制

放喷流程从油嘴管汇进行划分,油嘴管汇上游属于高压端流程,油嘴管汇下游属于低压端流程,对于高温高压井,高压流程管线设备要按照一定的安全系数进行最大工作压力的选择,管线及设备的额定工作压力不能低于最高地层孔隙压力的1.2倍[6-7]。海上高温高压井使用的现有耐高压的放喷设备均按照105 MPa进行设计和加工,放喷流程上相互连接的直角部分通常采用加厚弯头,取消了常规弯头设计,提高了设备及管线的安全性,同时,为防止放喷期间气量波动导致管线抖动,设备及放喷流程管线通常需要焊接固定。

1.3.2 水合物及管线堵塞控制

放喷期间,当气产量较低时,加上高压节流效应,管线及设备流程温度较低,极易形成水合物。通常采用加热以及注化学药剂的方法,破坏水合物生成的条件,达到预防水合物生成的目的[8]。放喷过程中,地层流体常会携带一些固相颗粒(图 6),造成管线堵塞,应注意油嘴前后压力的变化,当发现压力异常时,须及时处理,确保流程畅通后,选择合适的油嘴控制井口压力开井。
图6 捕屑器收集到的流体固相颗粒

1.3.3 多级节流控制

海上高温高压放喷,通常采用多套油嘴管汇进行多级节流,根据放喷井的井况,一般通过2套油嘴管汇结合动力油嘴来进行节流[9-11]。开井前通过井口压力大小调节动力油嘴大小,通过液压控制动力油嘴的方式进行节流控制,将井口压力降低之后,再通过2套油嘴管汇进行二级和三级节流,逐步将高压气体转变为低压气体,进入分离器安全求产后,液体导流至污油罐,气体导流至平台燃烧臂燃烧,紧急情况下,可通过动力油嘴以及地面安全阀应急关断,保障作业安全。

1.3.4 界面安全控制

放喷设备转移至井口平台清井排液后,原有的清井放喷设备要与生产流程相连接,气体要导流至井口平台火炬进行放喷作业,期间对油田作业区的界面安全控制至关重要[12-14]。设备连接时要落实进入闭排罐接口类型,安装闸板阀,做到进入闭排罐内的流体能够随开随关,保障流程安全。开井前,须与油田各方落实流程阀门状态和平台点火火炬情况;放喷期间,做好各方人员值班安排,理清岗位职责,落实界面责任。

2 现场应用情况

东方某高温高压低渗气井地层压力系数高达1.75 g/cm3,地层渗透率为0.62×10-6 μm,孔隙度为17.8%,是典型的高温高压低渗气井。作业实施中通过采用超细重晶石油基钻开液+封隔液+无固相完井液体系,实现从源头上减少了入井的固相含量,最终在井口小平台累计排液20 d,累计排液592.6 m3,各项参数保持稳定(图 7),油嘴处取样检测,固相含量为0.3%,含油率为0.01%,返出液检测为地层水,井筒内的返出液均利用液罐进行收集,并进行无害化处理,满足健康安全质量体系(HSE)要求,现场作业顺利,达到了进入气田生产系统的条件指标,圆满完成了清井排液任务。
图7 井口压力及产液量随时间的变化曲线

3 结论

经过多年的技术攻关和现场实践,南海西部油田形成了一套海上高温高压低渗气田清井排液关键技术,并在现场取得良好应用效果,为经济高效开发南海西部低渗、特低渗油气资源提供了技术保障,具有较大的推广价值。
1)通过室内实验,研发了超细重晶石加重的钻开液+封隔液+无固相完井液的工作液体系,从源头上减少清井排液的固相含量,形成莺歌海盆地高温高压低渗气田钻完井液关键技术,提高了清井返排效率。
2)针对高温高压低渗气田清井排液周期长的问题,设计了一套井口小平台清井放喷地面流程,不占用钻井船进行清井放喷作业,极大降低了开发成本,合理优化了井口平台的清喷管线流程及装置布局,解决了井口小平台甲板面积小、设备布置难度大的难题。
3)针对作业方与生产方安全界面划分,提出了一套海上高温高压井井口平台清喷安全控制方法,结合多节点监测预防事故的发生,并能及时处理复杂情况,同时设置地面流程应急关断屏障,紧急情况下可应急关断,保障作业安全。
4)莺歌海盆地高温高压低渗气井首次在井口小平台完成清井排液,作业顺利实施为后续高温高压低渗气田清井排液提供了新思路,同时积累了作业经验。
1
黄熠, 杨进, 王尔钧, 等. 南海超高温高压气井裸眼完井测试关键技术[J]. 石油钻采工艺, 2020, 42 (2): 150- 155.

2
郭昊, 劳景水, 钟创新. 南海某气田生产水处理清水剂筛选[J]. 石化技术, 2019, 26 (10): 107- 109.

3
何玉发, 周建良, 蒋世全, 等. 深水井测试安全控制技术[J]. 石油钻采工艺, 2015, 37 (1): 163- 165.

4
颜帮川, 李祝军, 魏安超, 等. 海上高温高压井测试流程安全控制技术[J]. 石油钻采工艺, 2016, 38 (6): 791- 795.

5
罗鸣, 吴江, 陈浩东, 等. 南海西部窄安全密度窗口超高温高压钻井技术[J]. 石油钻探技术, 2019, 47 (1): 8- 12.

6
谢仁军, 吴怡, 袁俊亮, 等. 南海超高温高压气田开发钻完井技术可行性评估与关键技术研究[J]. 中国海上油气, 2021, 33 (5): 122- 129.

7
中国海洋石油集团有限公司钻完井专业标准化委员会. 海上高温高压井钻井、完井及测试指南: Q/HS 14005-2017[S]. 北京: 石油工业出版社, 2018: 3-1.

8
魏剑飞, 金泽亮, 王革新. 海上测试流程地面管线选型[J]. 中国石油和化工标准与质量, 2012, 32 (6): 55- 56.

9
李中, 杨进, 王尔钧, 等. 高温高压气井测试期间水合物防治技术研究[J]. 油气井测试, 2011, 20 (1): 35- 37.

10
梁明熙. 海上高温高压井测试技术[J]. 天然气工业, 1999, 19 (1): 76- 78.

11
赵启彬, 刘振江, 王尔钧. 海上高温高压井测试工艺优化研究[J]. 钻采工艺, 2015, 38 (1): 32- 34.

12
冉金成, 骆进, 舒玉春, 等. 四川盆地L17超高压气井的试油测试工艺技术[J]. 天然气工业, 2008, 28 (10): 58- 60.

13
孔令海, 邢健. 海上油气田建设联合作业管理模式探讨[J]. 中国海上油气, 2008, 20 (3): 211- 214.

14
轩红超, 刘景亮, 毛邓添, 等. 海上油气设施多方联合作业安全风险管控及应急管理探讨[J]. 中国石油和化工标准与质量, 2021, 41 (23): 74- 75.

Outlines

/